Tips and tools for collecting helpful Kubernetes metrics Improve container monitoring with these strategies and tools

Compare 8 tools for IT monitoring in 2025

Effective monitoring is a cornerstone of any IT environment. Examine the available tool options for IT monitoring, and compare their features, benefits and costs.

IT monitoring helps organizations understand if the software and hardware in their environment are working as expected. Without a consistent organizational strategy, collecting, tracking and translating this information are next to impossible. IT monitoring tools can help.

To select the right tool, determine what information or metrics you need to track and why. Common reasons include monitoring data, strengthening application performance, tracking system health issues and planning for the long term. Compare the features, benefits and costs of various software options to determine what works best for your organization.

Run a proof of concept of the tool that you think works best. It's important to test new tools on live data to see how they perform. Engineers, security specialists and solution architects should also test the features and UI to ensure the choice meets their requirements.

The following IT monitoring tool list is divided into open source and commercial options. Informa TechTarget Editorial compared these products based on an analysis of IT monitoring tools and trends showing the growth of AI, user reviews on tech blogs and open source community threads, plus information materials from the vendors.

Open source IT monitoring tools

Arguments for using open source IT monitoring tools include cost-effectiveness, customizability and active developer communities. Potential drawbacks include complexity, usability and scaling challenges, and the lack of a dedicated support team.

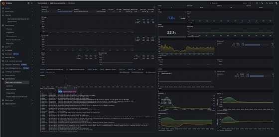
Grafana

Grafana is an open source monitoring system that runs as a web application. Grafana supports users through online forums, in-person meetings and a community Slack. The company has also invested in documentation and support content in the form of videos.

Grafana excels as a visualization tool. It offers interactive graphs, but dashboard organization and designs are limited to those available from Grafana Labs and its community. It can integrate with several data sources and visualize metrics for Amazon CloudWatch, Azure Monitor, Microsoft SQL Server, InfluxDB and Elasticsearch.

Grafana has an open API but must integrate with other tools, such as Prometheus, Azure Monitor or MySQL, to gather data for its visualizations. The tool can also only display data from one data source at a time, which complicates comparing multiple data sources simultaneously.

Grafana has a steep learning curve for new users. To make the most of the tool, you must find a way to distribute configurations made from one machine to many. This process can be streamlined using DevOps tools, such as Ansible or Salt, that reduce the need for manual maintenance.

Grafana Labs offers professional training and services for customers with an active Grafana Enterprise subscription. The open source version of the monitoring system is available for free on GitHub, and Grafana Cloud has a free tier, with data retention and usage limitations. The Pro version provides additional features, such as a 13-month retention of metrics and data source permissions -- usage-based pricing starts around $55 per user. Pricing for an Advanced version starts at $299 per month.

Nagios

Nagios is an open source IT infrastructure monitoring system. It was originally designed to run on Linux but can now run on Unix variants and Windows.

Nagios lets users catch issues before they become a problem. The system conducts both self-initiated active and passive checks with external applications. It checks for application, network and server resources and sends out notifications if systems reach critical thresholds so you can address any problems before they grow out of hand. The system can also run agentless and agent-based configurations.

Two popular software tools from Nagios are Nagios Core and Nagios XI. Nagios Core, which is free, is a good option for smaller companies. Nagios XI is better for larger companies thanks to its additional features, such as detailed graphs, reports and capacity planning.

The open source version of Nagios is available for download from Nagios' website. The Standard Edition of Nagios XI starts at $2,495 for 100 nodes, and the Enterprise Edition starts at $4,490 for 100 nodes.

Prometheus

Prometheus is a monitoring and alerting toolkit for microservices, containers and distributed applications. It is a time-series database that you can deploy as a containerized service -- so it can run within Docker -- and it's written in Go.

Prometheus' strongest feature is its metric data collection abilities. It records real-time metrics and works to diagnose problems quickly to guarantee proper functionality for customers, but it requires additional coding from client libraries to define and set specific metrics. It does not provide long-term storage, so you must create and maintain a storage reserve.

Prometheus operates as a standalone server; it does not rely on remote services, such as network or storage. It is open source and free to download.

Zabbix

Zabbix is an infrastructure monitoring tool that shines when it comes to system flexibility. The tool covers a wide variety of IT components, such as VMs, servers, cloud services and networks. It provides metrics for network, CPU load and disk space consumption.

Zabbix is a good fit for companies looking for a customizable tool because it provides both automated and personalized dashboard templates. It also supplies an API that enables you to create new applications, automate tasks and integrate with third-party software. This provides better extensibility and access to Zabbix's monitoring features and data.

You can use Zabbix for agent-based and agentless monitoring. It can run in the cloud or on-premises but has no hosted commercial SaaS application. Zabbix is open source and free to download.

Commercial IT monitoring tools

The commercial IT monitoring tools market is growing and evolving, with Datadog, Dynatrace and New Relic generally acknowledged as the industry standards.

AppDynamics

AppDynamics is an infrastructure monitoring tool for servers, storage and network components. With its full-stack observability platform, AppDynamics collects and analyzes data with a set of APIs from open source tools and third-party agentless services.

AppDynamics gives you a full view of the server components, such as memory, CPU and server disk usage. Once the information is collected, AppDynamics translates it into detailed dashboards. The tool works in cloud and hybrid environments, on-premises or as a SaaS application. It uses AI and automation to capture app performance insights in complex environments as part of Cisco's Central Nervous System strategy for monitoring.

The Infrastructure edition of AppDynamics costs $6 per month per CPU core and provides infrastructure monitoring only. The Premium edition is $33 per month per CPU core, and the Enterprise edition is $50 per month per CPU core.

Datadog

IT and DevOps teams use Datadog to examine performance metrics and event monitoring for infrastructure, platform, application and cloud services. Datadog uses an API to support more than 450 integrations, such as Kubernetes, AWS, Azure, Chef and Jenkins. It also automates log data tagging and correlations.

Datadog enables you to create customizable, detailed dashboards with several prebuilt options. The software can be deployed on-premises or installed as a SaaS application. It uses machine learning to analyze infrastructure and application performance automatically.

Like Grafana, Datadog provides several features and charting concepts. You must commit as much time as possible to familiarizing yourself with the tool. In addition, Datadog and Grafana require you to distribute configurations among machines.

Datadog is free for up to five hosts and includes one day of data retention. A Pro account starts at $15 per host, per month, while an Enterprise account starts at $23 per host, per month.

Dynatrace

Dynatrace is a monitoring platform with a focus on infrastructure for cloud, on-premises and hybrid environments. It has customizable dashboards that provide easy and quick data access. You can configure the platform to monitor network health, storage, CPU and memory. Dynatrace works with cloud computing services, such as AWS and Azure.

You can host Dynatrace as a SaaS application or deploy it in a hybrid cloud environment. Dynatrace can integrate with and track OpenShift, Docker and Kubernetes. Dynatrace AI observability tracks both large AI models and the applications they power.

A Dynatrace platform subscription offers usage-based pricing for monitoring, log management and analytics.

New Relic

New Relic is an application performance monitoring tool that collects, analyzes and reports performance metrics. The tool provides real-time metrics on CPU, memory, disks and network status. You can view the collected data on dashboards the system creates automatically to keep up with tracking insights.

New Relic uses application alerts and reports composed of detailed error analytics. This means you can know the exact location and specific details of an error. It provides cross-application tracing, so instead of switching between different applications to monitor information, all the information is in one place. New Relic supports Java and external environments. The platform provides some agentless monitoring; however, it doesn't offer full agentless monitoring, which might lead to additional installation and maintenance costs for some organizations.

New Relic includes AI features through New Relic AI and its AIOps capabilities. These AI features enable ops teams to interact with the tool through AI chat and the New Relic Query Language console. It transforms natural language into queries, detects anomalies, analyzes error logs, understands stack traces and uses documentation to clarify platform concepts. The AI assistant lets ops team members ask questions in plain language to understand and address issues within their systems quickly.

New Relic offers a free version for individuals looking to try the tool. It also provides a Standard package for $0.25 per GB, plus Pro and Enterprise packages with prices provided upon request.

Editor's note: This article was originally written by Emily Foster and later expanded by Will Kelly in February 2024. Informa TechTarget Editorial fact-checked and updated this article to improve accuracy and readability in December 2024.

Emily Foster formerly covered AI and machine learning as the associate site editor for TechTarget Enterprise AI.

Will Kelly is a technology writer, content strategist and marketer. He has written extensively about the cloud, DevOps and enterprise mobility for industry publications and corporate clients and worked on teams introducing DevOps and cloud computing into commercial and public sector enterprises.

Next Steps

Security log management tips and best practices

Dig Deeper on IT systems management and monitoring